COAis a high efficient oxidation method with the assist of specific catalyst. Thismethod is a room temperature process. After electric coupling between VOCs andoxidant, stable hydroxyl radicals or superoxide radicals are produced. Theseradicals are strong oxidant, which can react with organic compounds in gas toproduce new radicals. New radicals are also oxidant, resulting in a chain reaction.Therefore, the unsaturated hydrocarbon, which is insoluble in alkali solution,can be catalyzed and oxidized into H2O and CO2. In thisway the waste gas is purified.
Theory:
COA is a high efficient oxidation methodwith the assist of specific catalyst. This method is a room temperatureprocess. After electric coupling between VOCs and oxidant, stable hydroxylradicals or superoxide radicals are produced. These radicals are strongoxidant, which can react with organic compounds in gas to produce new radicals.New radicals are also oxidant, resulting in a chain reaction. Therefore, theunsaturated hydrocarbon, which is insoluble in alkali solution, can becatalyzed and oxidized into H2O and CO2. In this way thewaste gas is purified.
Features:
High efficiency of removingodors. This method is highly efficient to remove volatile organic compounds, SO2,H2S, NOx, NH3, thiol, etc. More than 99% odorscan be removed. The odor removal efficiency is much higher than nationalstandards GB14554-93 issued in 1993, GB16297-1996 issued in 1996 andGB27632-2011.
Strong adaptability. Thismethod can be used to deal with high concentration, high flow capacity anddifferent kinds of industrial waste gas. Besides, the equipment can stably work24-hour every day.
Low cost of operation. The airresistance of this equipment is extremely low, <50Pa, which can save a lotof vent power. And daily maintenance is not necessary. Regular checking isenough, which can save human resource.
Patented. The relatedtechnology is advanced in the world. And our company own the patents for thecore technology.
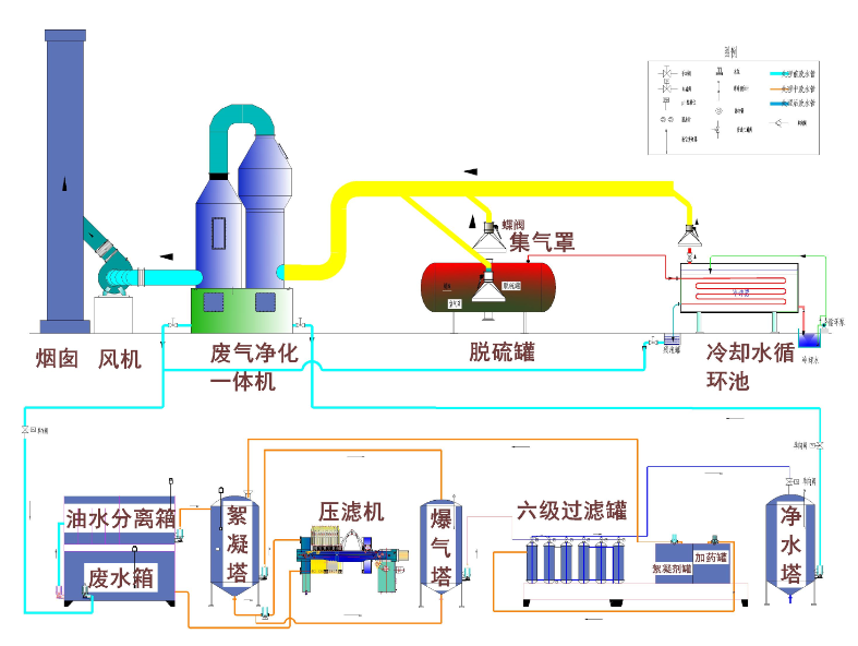
Process Flow:
Thewaste gas is collected through vent hood, and goes into the main line. Then thegas goes through the alkali solution, where SO2, H2S,thiols, etc. are absorbed. After this, the gas goes into catalyze-oxidize unit,where the residue organic compounds and other odors are oxidized anddecomposed. Finally, clean gas is discharged.

四、废气检测:
本设备通过北京市环保局权威机构检测认证,检测报告国际国内权威机构认可,完全达到国家要求的排放标准。

五、用途:
本产品适用于石油、化工、医药、橡胶、塑料、轮胎、垃圾转运站、污泥处理厂、等一切有害,有毒气体排放的应用。
京ICP备05048247号 版权所有 北京万向新元科技有限公司 E-mail